升级概览
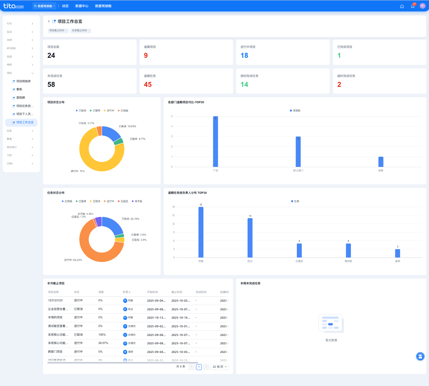
仪表盘1:项目工作总览
入口:数据驾驶舱—项目—《项目工作总览》
说明:
这个看板能查看项目总数、未完成任务数等关键数据,还有项目和任务的状态分布,各部门逾期项目对比、逾期任务负责人分布情况,以及本月截止项目和本周未完成任务的明细等,帮助全面了解项目整体进展与任务执行状况。

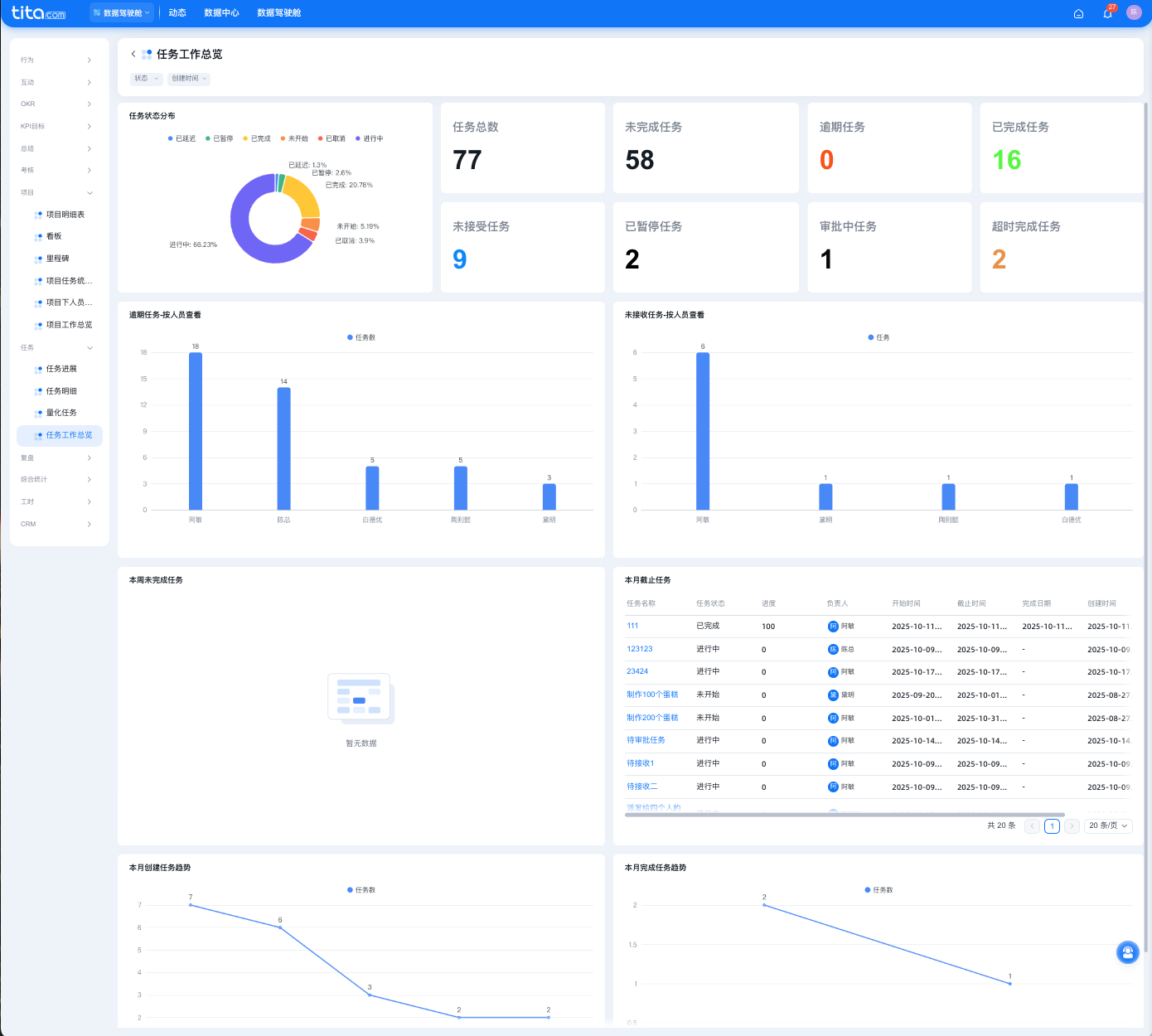
仪表盘2:任务工作总览
入口:数据驾驶舱—任务—《任务工作总览》
说明:
这个看板能查看任务状态分布(如已完成、进行中等占比)、任务总数、未完成、逾期等各类任务数量,还有逾期和未接收任务的人员分布,以及本周未完成、本月截止任务的明细,和本月创建、完成任务的趋势情况,帮助全面掌握任务整体进展。

仪表盘3:项目表(含自定义)
入口:数据驾驶舱—项目—《项目表(含自定义)》
说明:
新增的报表支持查看项目下企业自定义的项目字段,旧版「项目明细表」只能查看系统级字段(目前更名为项目明细表(标准))
新报表位置:数据驾驶舱–数据中心–项目
报表名称:项目表(含自定义)
如何展示企业自定义字段:点击报表–右上角设置,可在左侧可选字段中选择展示需要查看的自定义字段
注意事项:只有报表配置展示的自定义字段,才能进行筛选。

| 先设置显示字段 | 再可对该字段进行筛选 |
![]() |
![]() |
仪表盘4:任务表(含自定义)
入口:数据驾驶舱—任务—《任务表(含自定义)》
说明:
新增的报表支持查看任务下企业自定义的任务字段,旧版「任务明细表」只能查看系统级字段(目前更名为任务明细)
新报表位置:数据驾驶舱–数据中心–任务
报表名称:任务表(含自定义)
如何展示企业自定义字段:点击报表–右上角设置,可在左侧可选字段中选择展示需要查看的自定义字段
注意事项:只有报表配置展示的自定义字段,才能进行筛选。

| 先设置显示字段 | 再可对该字段进行筛选 |
![]() |
![]() |
索取企业OKR和绩效管理成功案例,直观体验《Tita一体化管理平台》,立即申请 《Tita 产品演示》 或 最受客户欢迎的《帮我配置考核表》 。
2024, Tita 重磅发布新品,开启“客户管理”与“项目交付”双引擎,帮助企业驱动业绩飙升!立即了解 《Tita 新CRM销售管理一体化》 。

